Community Smart Home
Home Assistant 2026.2 Release
Home Assistant
release
,
20262
,
homeassistant
Smartzeug
29. Januar 2026 um 06:41
2
Hier der Link für die
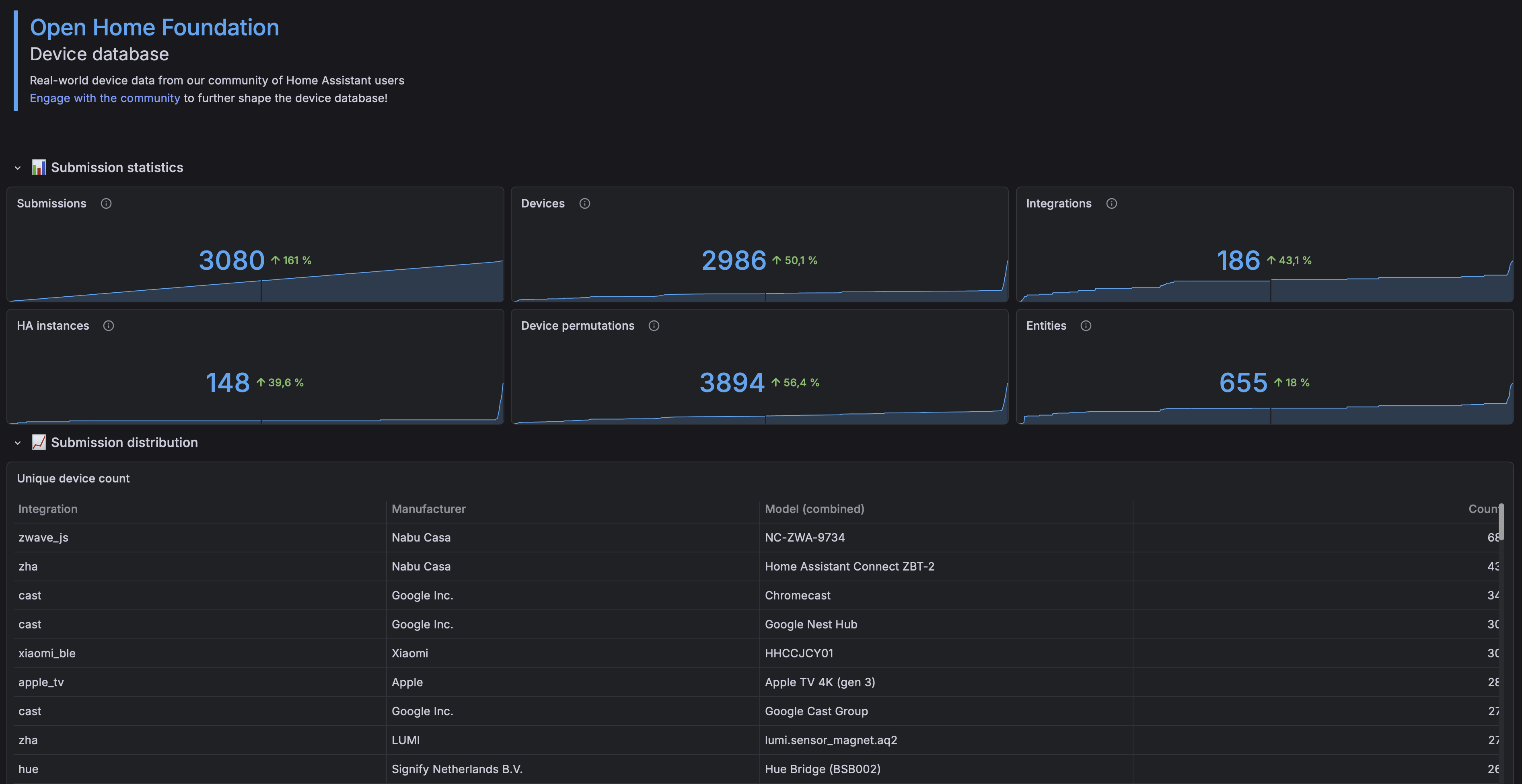
Open Home Foundation
Device database
image
3784×1950 405 KB
Aufruf: Device Database und Analytics aktivieren
Beitrag im Thema anzeigen