Creality Hi Combo

Hallo zusammen,

seit gut 1,5 Wochen bin ich nun auch stolzer Besitzer eines 3D Druckers. Bei mir ist es die Creality Hi Combo geworden.
Auf der Suche nach Wegen diesen in mein HA zu integrieren bin ich leider immer nur wieder über die verschiedenen Wege mit Moonraker, Klipper, Octoprint, etc. gestoßen.
Leider bin ich dabei nicht wirklich erfolgreich gewesen und wollte mal in die Runde fragen ob jemand schon Erfahrung mit Druckern von Creality und HA gemacht hat.

Vielen Dank und Gruß Matthaias

Hi, super da freut man sich richtig, wenn man die eigenen Ideen und natürlich auch andere endlich selber drucken kann. :slight_smile: Will meinen nicht mehr missen.

Ich hatte auch mal einen Creality Ender 3 S1 Pro mit Sonic Pad und Klipper. Deiner scheint aber auf das eigene OS von Creality zu setzen. Daher wirst du immer wieder von Moonraker und Co lesen. Die Druckerfirmware dahinter ist immer Klipper. Moonraker ist ein Webinterface, um den Drucker im Netzwerk zu steuern, genauso wie Octoprint.

Bin dann damals noch vom SonicPad zum Moonraker gewechselt, weil ich so den Drucker über die IP im iobroker ansprechen konnte. Für Moonraker gibt es auch in HA eine Integration, gerade mal unter Hacs geschaut. Von daher würde ich dir auch zu Moonraker raten.

Hi Jay,

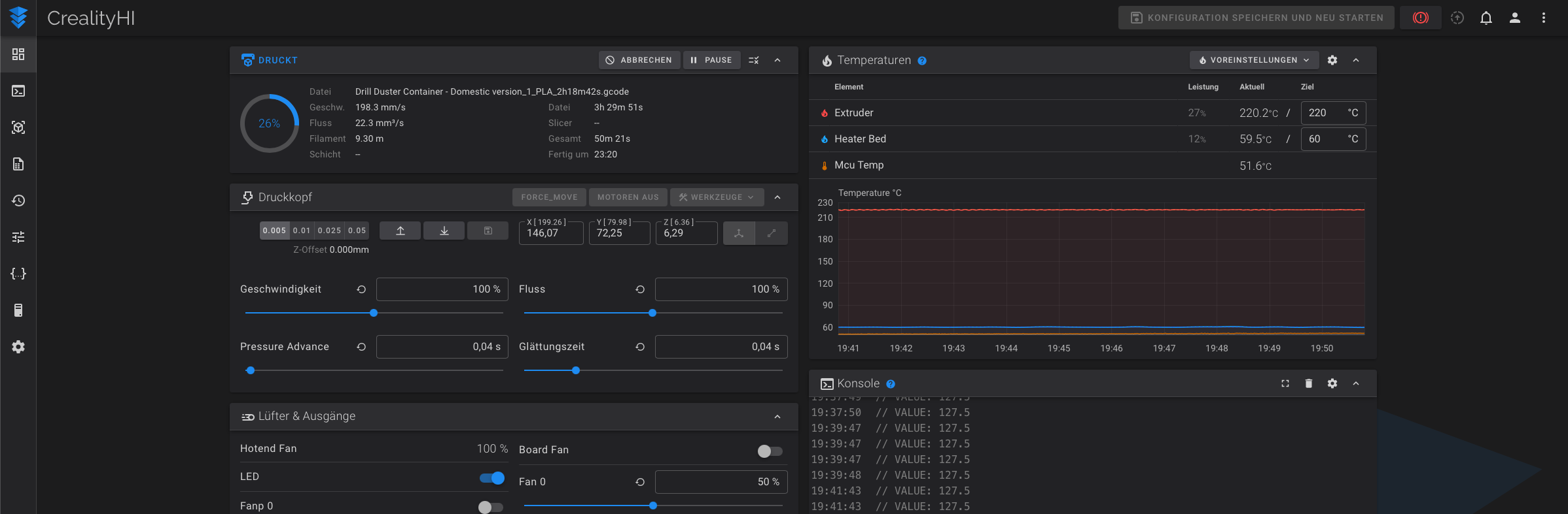
ich habe unter der IP des Druckers und dem Port 4408 direkt Zugriff auf die Fluidd Oberfläche des Druckers. Wenn ich das ganze richtig Verstanden habe sollte somit Klipper auf dem Drucker laufen. Und wenn ich dann noch in die moonraker.log schaue, sehe ich auch das Moonraker installiert ist.


Nach meinem Verständnis müßte ich nun in der moonraker.cfg die korrekte IP des Druckers eintragen und ich könnte den Drucker in HA integrieren.

Gruß Matthias

Hi, ja korrekt dann läuft bereits Klipper als Firmware auf dem Drucker. Auch Moonraker ist damit eigentlich schon installiert, weil Fluidd nur die Weboberfläche ist die auf Moonraker (webserver) zugreift.

Ja so würde ich das jetzt auch verstehen, dort die IP hinterlegen und ein freien Port auswählen. Danach sollte die über die Moonraker Integration von HA der Drucker erreichbar sein.