Hat Home Assistant bei Euch gerade auch miserable Performance?

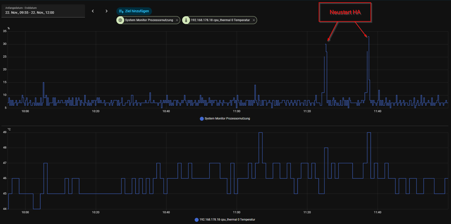
Seit heute ist mein HA (native auf Intel NUC) extrem langsam, es kommt ständig die Meldung, das neu gestartet wird. Meine Systemdaten sind aber völlig in Ordnung, da ist nichts auffälliges zu sehen. Hat das ggf. mit dem Fehler und entsprechendem Update des SLZB-Sticks zu tun? Dieses Update läuft aber bei mir auch nicht durch.

Bin gespannt, wie das bei Euch so ist.

VG Reini

Am besten mal die Logs checken.
Von einem generellen Problem gehe ich nicht aus - das ist in diesem Fall relativ unwahrscheinlich. Auch das Update des Stickes sollte soetwas eigentlich nicht anrichten können.
Außerdem mal die CPU-Last prüfen, ob die unverhältnismäßig hoch ist und ggf die genauere Auslastung per Glances-Addon checken.

1 „Gefällt mir“

Da ist auch nix aufregendes zu sehen. CPU Last ist total okay.

Kommt mir auch so vor aber nur wenn ich per App vom Iphone drauf zugreife.

die habe ich heute dabei auch vermehrt gesehen.

CPU und co alles in Ordnung bei mir.

1 „Gefällt mir“

Für einen NUC finde ich die CPU-Last schon relativ hoch, was allerdings nicht der Grund für dein Problem sein muss.
Bei mir sieht die CPU-Last so aus:

Die Spitze ist der Zeitpunkt der Backups auf NAS und Cloud, wahrscheinlich wegen der Verschlüsselung.
in meinem PC tickt ein AMD Ryzen 7 5700U mit 32GB.
Ein Verhalten, so wie du es beschreibst, hatte ich mal mit einem Raspbery pi.
Da war der Speicher zu knapp.

Die Meldung von einem Neustart hatte ich heute noch nicht. Wäre sonst auf meinem Handy erschienen.

1 „Gefällt mir“

Manchmal sehe ich bei Statistiken wie zuerst die Punkte auftauchen und dann erst mit einem Strich verbunden werden. Ich denke das ist seit kurzem so. Mein Pi dümpelt bei 7% CPU Last herum.

Nutzt du die interne URL oder die externe?

Habe auch gearde mal geschaut, egal ob ich extern per Browser am Handy oder im Heimnetzwerk, ist überall gleich und gibt keine Performance Einbusen!

Hast du vor kurzem die Integration Spook v4.0.1 installiert? die ist leider bekannt für eine massive Beeinflussung der Performance von HA.

Ich hatte zumindest Spook installiert. Aber k.A. welche Version. Gerade wenn ich Statistiken Aufrufe, steht dort auffällig lang „wird geladen“. Das war definitiv schon besser. Vielleicht wird es doch irgendwann mal ein n100 oder so…

Bei mir sieht es derzeit (seit Version 2025.11?) auch ähnlich aus: HA ist gefühlt deutlich langsamer, insbesondere bei Statistiken merkt man das.
Spook habe ich testweise deaktiviert, kann aber keine Verbesserung feststellen.

Auf welcher Hardware hast Du HA installiert?

Ich? Ist ein Rasberry Pi 4 mit 4 GB Arbeitsspeicher und einer SSD.
Die Prozessorlast liegt idR unter 20% und der Speicher ist zu etwa 60% belegt.

Ich habe seit 15.11. auf meinem Raspberry 5 Home Assistant in Version 11.1 installiert. Seitdem habe ich sporadisch CPU Lastspitzen. Die so aussehen:

Ich vermute ab Version 11.1 wurde etwas am System geändert. Meiner Recherche nach unter anderem:
Health Check Loop im Supervisor
Rootless Container Engine Update
neue „Metrics“-Abfragen für Sensoren
Mir scheint als würde das System dadurch öfter CPU beanspruchen.

1 „Gefällt mir“

hast du da sonst nix am laufen? 2,5% CPU ist schon sehr gering

meiner läuft mit Docker Version

mit insgesamt 18 laufenden Docker

solche „spikes“ habe ich eigentlich nicht, natürlich kommen mehr CPU Last wenn Backup; Lesezugriffe auf NVMe/SSD

Ups, stolpere gerade über dieses Thema,
heute früh gegen 8:00 Uhr bei mir auch alles langsam, immer wieder Abbrüche und Neustarts. Hatte aber keine Zeit, um mich darum zu kümmern, aber der HA hat alles soweit geregelt und gesteuert. Als ich dann gegen 10:00 Uhr wieder an den Rechner bin lief alles wieder und ich habe mir keinerlei Gedanken deswegen mehr gemacht, aber das Update auf 2025.11.4. Jedenfalls läft zur Zeit alles wieder. Achso, die beiden Alexa Intergationen waren heute früh beide down, die Heos- Integration auch.

Kleiner Tipp: Startet Home Assistant doch einmal im Safe-Mode, damit werden alle Custom Integrationen und Custom Frontend Komponenten nicht mehr geladen. So könnt ihr ausschließen ob es nicht doch eine Custom Integration ist (was recht oft der Fall ist) :slightly_smiling_face:

Es leider recht oft so, dass Custom Integrationen wilde Dinge machen und das eben zu Problemen führt.

3 „Gefällt mir“

Naja ich hab nur um die 50 Zigbee Geräte und so 50 Automationen, bin erst halbes Jahr dabei. Aber sonst war der bei 1% so nach und nach je mehr ich mache gehts schon auf 2-3% im Schnitt hoch. Ich gehe, wie gesagt, aufgrund von technischen Änderungen am OS davon aus, dass das die „Nebenwirkungen“ sind.

Danke für den Tipp, habe ich eben mal gemacht und was soll ich sagen… leider das gleiche Bild.