InfluxDB, PostgreSQL mit TimescaleDB oder MariaDB . . . .?

Hallo liebe Smart-Home-Statistiker,

Ich betreibe seit nunmehr zwei Jahren die Langzeitdatenarchivierung in Home Assistant und bin aktuell mit meinem Setup sehr zufrieden:

  • Archivierung: InfluxDB
  • Visualisierung: Grafana

Die Performance ist gut, das Abfragen klappt und es gab bisher keine echten Probleme. Einen zwingenden Anlass zum Wechsel habe ich also nicht.

Aber wie das so ist: Man schaut immer mal gerne „über den Zaun“ und fragt sich, ob es eine elegantere oder zukunftssicherere Lösung gibt.

Deshalb meine Fragen an euch, die Experten:

  1. Welche Datenbank habt ihr im Einsatz?
  • InfluxDB

  • PostgreSQL (ggf. mit TimescaleDB)

  • MariaDB

  • Andere (Bitte nennen!)

  1. Was sind aus eurer Sicht die konkreten Vor- und Nachteile eurer Lösung im Vergleich zur InfluxDB?

  2. Gibt es die eine „One & Only“-Lösung**, die alle Aufgaben löst.

Ich freue mich auf einen spannenden Austausch und eure Empfehlungen!

Vielen Dank!

2 „Gefällt mir“

Ich verwende auch schon seit zwei drei Jahren InfluxDB mit Grafana extern und auch InfluxDB in HA. Damit visualisiere ich extern in Grafana Dynamischen Strompreis, Proxmox System Dashboard und für meine Victron Anlage und es kommt immer wieder mal was dazu!

1 „Gefällt mir“

Da lese ich gerne mit und bin gespannt was andere dazu schreiben werden :slight_smile:
Ich hatte dieses Jahr auch mal InfluxDB mit Grafana im Einsatz, aber letztendlich habe ich mich gefragt, wozu eigentlich und wurde daher auch wieder deinstalliert. Wenn man wie mafe externe Systeme zu kontrollieren hat und die Daten dort eh schon sammelt, macht das natürlich schon Sinn. Aber ansonsten eignet sich meiner Meinung nach HA mit seinem wachsendem schicken Energiedashboard immer mehr für die Langzeitauswertung. Das reicht mir persönlich aus, so oft schaue ich da nun auch nicht nach.

2 „Gefällt mir“

ich gehöre auch in die Fraktion InfluxDB und Grafana :v:

diese Verbindung verwende ich gerne für z.B. kompliziertere Visualisierungen/Tabellen

so etwas ist viel zu kompliziert in HA (oder fast unmöglich mit der Tabelle)
und so etwas ist einfach zu ändern mit der Zeitleiste und speichern für z.B. der Monate

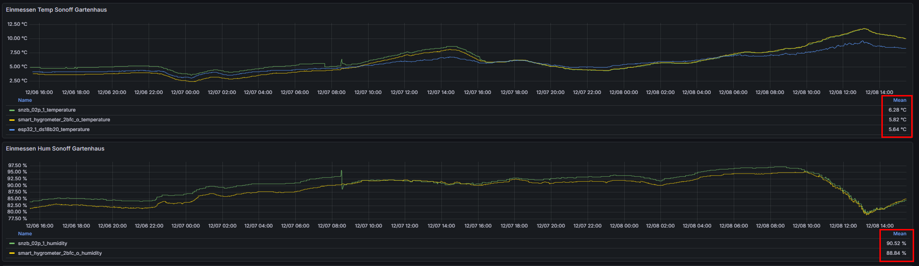
Auch gerne verwende ich einfache Abfragen um z.B. neue Hygrometer anzupassen: die Mean Funktion möchte ich nicht mehr missen

2 „Gefällt mir“

Ich arbeite mit einer MariaDB in einem seperaten LXC Container auf Proxmox.

Gruss

1 „Gefällt mir“