Hallo,
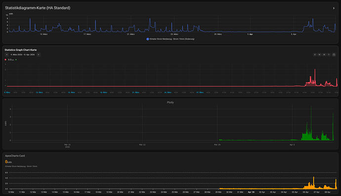
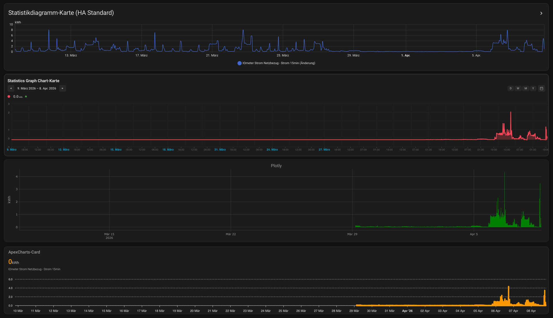
irgendwie fehlen in Hacs Karten die Langzeitstatistiken. Ich habe mal zu Spaß einen Vergleich gemacht. Alle 4 mit der gleichen Entität, nur das Statistikdiagramm zeigt Werte nach dem 10. Tag. Obwohl ich entsprechende Zeiträume ausgewählt habe.
Hat jemand evtl. eine Idee?
Danke schon mal.
Hi, die meisten Chart Cards unterstützen nur die standard history (10 Tage). Die Apex Chart Card kann aber auch Langzeitstatisken anzeigen, da muss man dann mit statistics unter der Entität arbeiten. Hatte das schon mal irgendwann im Einsatz.
Wie schaut dein Code aus?
Wenn es Langzeitstatistiken sein sollen, dann würde ich die extern laufen lassen wie z.B. InfluxDB! Da sonst HA sehr schnell sehr viel Speicher braucht und wann HA mal nicht will hast du auch keine DB mehr oder nur mehr eingeschränkt!
Ich habe nur die Standardconfig verwendet
type: custom:apexcharts-card
graph_span: 30d
section_mode: true
grid_options:
rows: 4
columns: 48
header:
show: true
title: ApexCharts-Card
show_states: true
colorize_states: true
series:
- entity: sensor.netzbezug_strom_15min

