Warum bekomme ich falsche Kosten im Energie Board angezeigt?

sieht eigentlich gut aus
Den Wert 13026 finde ich gering
Hier einfach etwas weniger als der gesamt Wert vom Lesekopf (will nicht zurück lesen)
Der Code kommt in deine configuration.yaml wenn du dort Template: nicht ausgelagert hast (bei mir ist sie ausgelagert daher ist die Zeile mit einem # deaktiviert)
Das mit dem Namen musst du nicht so übernehmen und das keinen „_“ dort ist ist OK
So wird er nachher angezeigt (intern macht er bei der Entität eh das _ hin da Leerzeichen dadurch gefüllt werden

Für das Energie Board musst du natürlich dann diesen Sensor verwenden => das ist
Ja das Ziel
Ist es denn so das er resettet oder neu gestartet wurde?

Schau mal, vor 9 Monaten im März diesen Jahres wurde er resettet, wenn ich das richtig deute. Macht Sinn, denn da wurde er von einem Elektriker ffest im Zählerschrank verbaut.

Hier nun noch die YAML wo ich das Templete eingetragen habe.

Hmm.. darüber hatt man mir mal angeraten, den verbrauch_cost auszuschließen.
Was meinst Du sollte ich es wieder aus der YAML entfernen ?

So nun werde ich erst einmal den Energiezähler im Energie-Board austauschen… ich bin gespannt.

LG

zu dieser Frage:
weiß nicht warum… aber:

meine kWh Zähler heißt „Smart Meter 1.8.0“ das ist nur der interne Name


und die Entität heißt „sensor.bitshake_smartmeterreader_lepus_e_in“ => das ist WICHTIG
diese ist in meinem Energie Dashboard und das wiederum erzeugt wegen der hinterlegten Kosten eine neue Entität:

also „sensor.bitshake_smartmeterreader_lepus_e_in_cost“ => also hinten einfach ein xxx_cost hinzu

DU hast in deiner Yaml diesen ausgenommen:
image
Den gibt es meines Erachtens gar nicht bei Dir :upside_down_face:
der müsste doch bei dir eigentlich „sensor.bitshake_smartmeterreader_mt176_e_in_cost“ heißen?

Aber warum sollte dieser ausgenommen werden!
ich würde deinen recorder eintrag in der configuration.yaml löschen (der neue heiß aber eh anders)

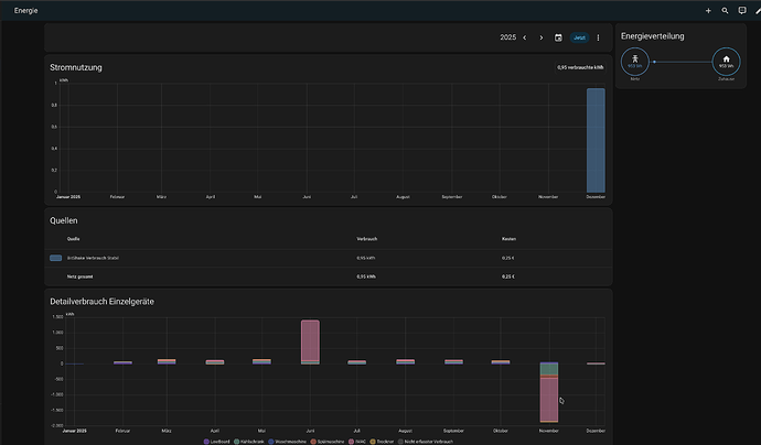
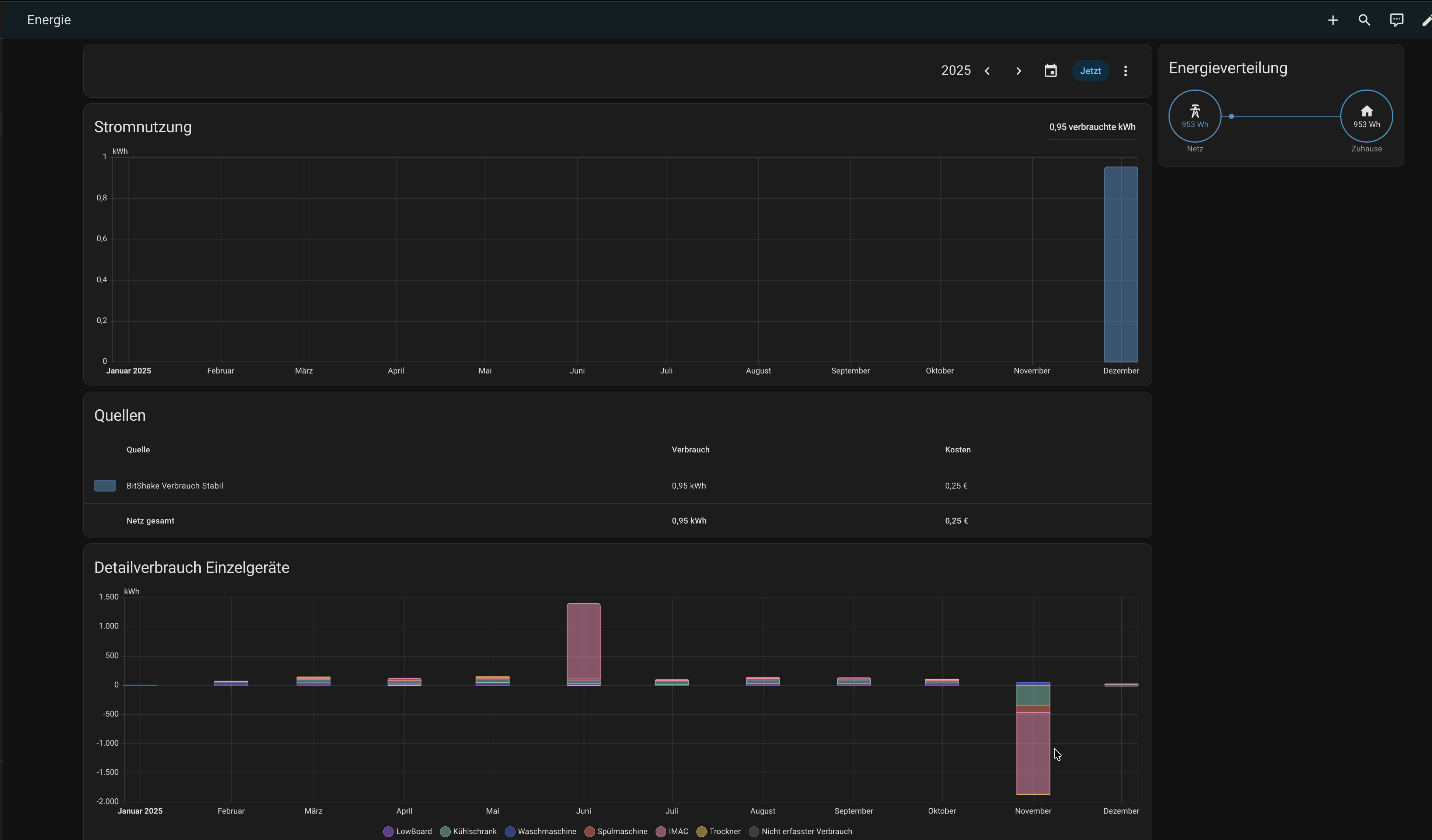
Im energie-Board hatte ich vorher dies…

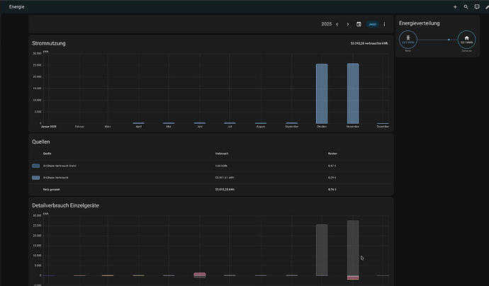
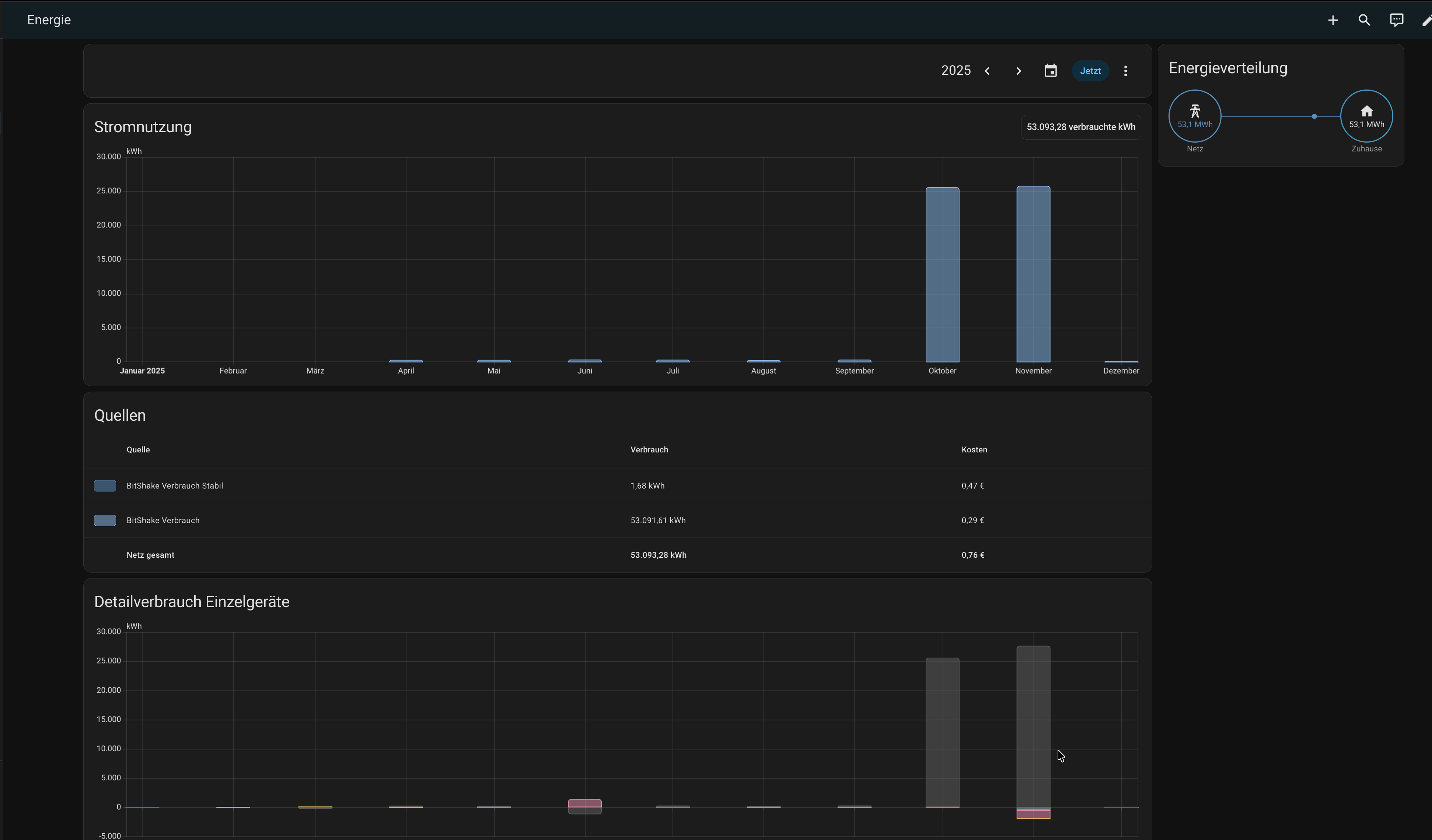
Nach dem YAML Eintrag habe ich es geändert in dies…

Unter Entitäten habe ich nun folgende Einträge, dort ist auch der sensor.bitshake_verbrauch_cost zu sehen.

Also soll ich diesen Eintrag wieder aus der YAML löschen. Okay, werde ich sofort erledigen.

Was mir aufgefallen ist, nach der umstellung fehlen mir die Eintrage von den Monaten davor, also März bis November. Die sind nun dadurch alle verlren ?

Die Anzeige ist auf „dieses Jahr“ gestellt.

LG

ja, das ist natürlich klar das alten Werte dort nicht mehr vorhanden sind => ist ja ein neuer Sensor
Natürlich könnte man den Sensornamen (also die Entität) in Tasmota ändern und dann den neuen Sensor verwenden für die neue geänderte Yaml mit >x
Dann belässt man einfach auch den alten Sensor (der ja keine neuen Werte mehr hat)
So habe ich das mit meinem Lesekopf für die Wärmemenge gemacht

Wenn du die alten Daten weiter hin haben möchtest => dann natürlich zügig

und

habe natürlich genau das Monatsende gewählt

Hmm… Soo habe ich aber auch wieder alle falschen Werte mit drin..

Also lasse ich es besser.
Es sei denn man könnte es irgendwie bereinigen…

Einfach die Entität in Statistik öffnen (also rechts auf das Balken Symbol und dann mal auf „Ausreißer“ klicken
Diese korrigieren auf 0 (müsste grob passen)
Dann bei einem das Ergebnis im Energie Board kontrollieren
Dann kommt die Strafarbeit bei allen anderen falschen Werten

Aber Achtung => nur das Energie Board ist dann hübsch, aber nicht das Diagramm der Entität!

Aber das die Werte falsch sind weiß Du doch :thinking:

Ja. ich weiß.
Es ging mir ja darum, das das Energieboard korrekt aussieht und vorallem auch das die Kosten des Verbrauchs richtig angezeigt werden. Das ist nun mit dem dazugekommenen Sensor bisher alles im grünen Bereich ! Ich hoffe es bleibt auch so !

Ich würde im Moment behaupten das mein Problem hiermit erledigt ist !
Den Rest wird mir die Zeit zeigen !

Ich möchte Dir noch einmal meinen herzlichen Dank aussprechen, für Deine einzigartige Hilfe ! :heart_hands:t2:

LG Dietmar (BigDaddy)

1 „Gefällt mir“

Dafür sind wir hier und Helfen gerne :hugs:

1 „Gefällt mir“