Hi, dann hast du meine Andeutung verstanden, konnte den Tag leider noch nicht offiziell schreiben.
Schön das du den Weg hierher gefunden hast. Ich denke ist genauso etwas was du gesucht hast. ![]()
Problemlos Installiert.
Kurz mal ein paar Sensoren eingetragen und gefummelt. Zack 2h vorbei und Testsensoren wieder gelöscht.
Wird morgen mal richtig aufgebaut.
Danke fĂŒr fĂŒr deine KreativitĂ€t und Zeit die Du dafĂŒr gegeben hast.
One star was awarded on GitHub.
Carsten
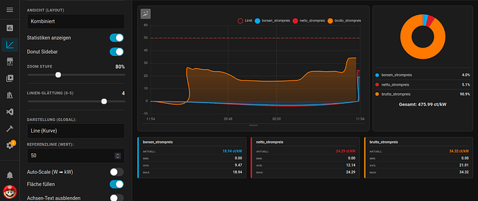
Spiele gerade wieder mit den Chart herum und habe mir fĂŒr einen Chart erstelle mit den Dynamischen Strompreis.
Darstellungen habe ich Linie verwenden und fĂŒr die Sensoren
- Börsenpreis
- Netto Strompreis
- Brutto Stompreis
die ich als Helfer Tamplate Sensor erstellt habe!
Daneben habe ich auch noch eine Donut Sidebar gemacht. Bei den Statistiken Anzeigen und den Grafen werden die Werte richtig mit ct/kWh angezeigt nur in der Donut Sidebar werden sie in % angezeigt und auch addiert. Was ja hier nicht sein sollte sonder es sollten die einzelnen Werte mit ct/kWh angezeigt werden. Kann man das mit der Donut Sidebar so machen das man sie anpassen kann? Auch wĂ€re auch noch schön wenn man die Namen der Senoren anpassen könnte z.B. wenn man den Chart als yaml in eine Dashboard einfĂŒgt und dort dann den Namen noch anpassen könnte!
Hi, die Sache mit dem Umbenennen von Sensoren habe ich schon angefangen. Das Umstellen im Donut hingegen wird schon schwerer, muss ich mal schauen, wie man das umsetzen könnte.
Ăber das hatten wird schon mal gesprochen, wollte dich nur nochmal erinner! ![]()
Vielleicht kannst du da was machen, den so bringt das nicht viel wenn dabei falsche Werte angezeigt werden.
Ich wollte heute eigentlich schon ein Video machen, aber dann dachte ich mir, kann ich auch lieber nach dem neuen Release machen. Wurde gerade veröffentlicht und sollte somit pĂŒnktlich fĂŒr euch am Morgen bereitstehen. ![]()
Neuerungen:
- Option zum Umbenennen von Sensoren in der Sensorliste
- MobilunterstĂŒtzung (eine Kopfzeile wird bei Auflösungen unter 1280px angezeigt)
- Experimentelle Option zum Importieren anderer custom-cards
- Dateien wurden zur besseren Strukturierung erneut weiter aufgeteilt
- Chart Handling etwas verÀndert
Hier das selbe, wenn man das in einem eigenen Dashbord hat! Sonst wenn man mit der yaml eine Card erstellt da passt es!
Moin, habt ihr beide den Cache hard resettet? Durch die weitere Aufteilung des Code auf 5 Dateien, fehlen bei euch entsprechende VerknĂŒpfungen. So wĂŒrde ich das jetzt erstmal deuten, bei mir lĂ€uft nĂ€mlich alles korrekt, Card und Panel.
Eben noch mal am Wandtablet getestet. Da lÀuft es. Auf dem IPhone mit der HA App bekomme ich den besagten Fehler.
Mal eine dumme Frage: Ich habe die Charts eingerichtet und konnte auch ĂŒber die Seitenleiste einen ersten Test-Chart (Aussentemperatur) einrichten und speichern.
Wie kann ich die Charts nun in verschiedene Dashboards integrieren? Ich finde keine entsprechenden Widgets, wenn ich ein Dashboard bearbeite.
Meist du damit STRG+F5 ?
Ja das sollte ausreichen. Ich mache das immer ĂŒber die Entwicklertools, aber Strg + F5 sollte das selbe Ergebnis haben.
@meins57 also auf android geht es und auf iphone nicht? Ist ja sehr merkwĂŒrdig. Was hat das Tablet fĂŒr eine Auflösung? Mein Lenovo hat 1920x1080 und da sehe ich die neue Topbar.
@MartyBr: Du kannst ĂŒber den Kopieren Button deine Panel Ansicht in der views.js speichern. Bitte hier im Wiki nachschauen, da erklĂ€re ich alles im Detail.
Speichern der Panel Ansicht:
https://jayjojayson.github.io/detailed-charts-panel/#/saving
Panel und Card:
https://jayjojayson.github.io/detailed-charts-panel/#/usage
Habe es ja als Card eingebaut. Also kann ich dir nicht sagen ob die Topbar angezeigt wĂŒrde.
Auflösung habe ich jetzt nicht im Kopf. Aber Full HD hat es nicht.
Mit STRG F5 geht es nicht aber wenn ich nur F5 drĂŒcke dann hat es funktioniert!
@meins57 Was verwendest du fĂŒr einen Browser? Ich habe hier Firefox!
@meins57 stimmt du hast es als Card im Dashboard, dann spielt das mit der Auflösung keine Rolle.
@mafe68 sehr schön, also funktioniert es jetzt. Das hat mit dem Browser Cache und Local Storage zu tun. Ich habe die Dateien weiter unterteilt und dann stimmen alte VerknĂŒpfungen nicht mehr, weil ja eine Datei existiert die ein Teil der Aufgaben ĂŒbernimmt.
Mit dem Browser ist eine gute Idee? @meins57 nutze bestimmt safari auf iphone?
Ich habe Chrome und Firefox im Einsatz.
Firefox auf dem MacBook , da funktioniert es
Fully auf dem Wandtablet, da funktioniert es
HA App auf dem IPhone, da funktioniert es nicht
Hast du da den Cache der App in den Einstellungen gelöscht? Bei Android geht das.
Kenne mich bei iphone leider nicht weiter aus.
Nur in der App aktualisiert. WĂŒsste auch nicht ob sowas bei IOS irgendwo geht . Ich teste weiter.
Das kann wo in den Appâs in den Einstellungen wo drin sein und nicht direkt in der HA App so ist es bei Android!


