📉 Detailed Charts Panel - Interaktive High-Performance Charts für Home Assistant - HACS

Ich Antworte euch beiden mal gleichzeitig :slight_smile:

Wenn es nicht umbedingt sein muss lösche ich den Cache nicht, niemals… ich finde es voll Nervig mich immer überall neu Anmelden zu müssen, hatte ich schon Erwähnt das ich wenig Zeit habe und Faul bin?
Und da ich die Grafen nie so hinbekomme wie in euren Bildern (ich habe selbst bei Windows oder Linux nur auf Dunkel gestellt) darum reichen mir auch die „HA-Default - Diagramme“, muss ich nix Einstellen nur die Entität angeben :slight_smile:

@jayjojayson Frage, „Meine neue Ansicht“ mit deinen Daten von deiner PV Anlage sind nicht Standard wenn man Detailed-Charts-Panel installiert? Ich glaube das ist noch eine Altlasten von den Test die ich gemacht habe! Die sind aber noch hier, wohl ich schon mal alles gelöscht habe und neu installiert!

Dein Passwörter sind doch nicht im Cache gespeichert! Die liegen in den Cookies, Local Storage und Tokens, aber nie im Cache, das wäre echt Fatal. Daher kannst du den Cache problemlos löschen. Stelle dir mal vor die ganzen Entwickler müssten sich nach jedem Cache-Reset neu einloggen.

1 „Gefällt mir“

Okay… gemacht und ja jetzt ist es da, aber nicht so wirklich :slight_smile:

So in Vivaldi:

und so im FF:

Mhh, schon sehr merkwürdig, zumal es ja im FF wirklich alles korrekt aussieht.

Eine beenden und neu start des Browser, so wie ein F5 oder ein „STRG +F5“ brachte auch keine änderung.

Hammer… Ganz vielen Dank für Dein Video und die Integration. Ganz großes Kino.

Eine Frage hätte ich noch dazu… Es gibt auf ios die App EnergyTracker. Dort ist es möglich aus den gesammelten Daten auch den Verlauf der letzten 3 Jahre übereinander zu legen. Was ich Spannend finde ist, wenn man zumindest zum Vorjahr einen Vergleich hat und das über einander visualisieren könnte.

Jetzt bin ich noch nicht so tief in HA drin, darum weiß ich nicht, wie lange die Daten überhaupt gesammelt werden, ob man die irgendwo zurücksetzten muss damit nichts überläuft. Dazu bin ich noch nicht lange genug an HA dran. Ich habe mal gelesen, dass man dann die Werte in InfluxDB speichern muss, aber da bin ich momentan noch nicht…

Nochmals beide Daumen hoch und Danke.

1 „Gefällt mir“

Danke für die lieben Worte. Deine Idee finde ich tatsächlich sehr spannend. Kannst du mir mal ein Screenshot zeigen, wie das optisch im Vergleich bei dir aussieht.

Du kannst in HA alle Sensoren als Langzeitstatistiksensoren anlegen. Dazu müssen die Sensoren mit total oder total measurement versehen sein, dann sammelt HA die Daten fortlaufend. Eine InfluxDB ist nicht notwendig, da HA selber eine Datenbank hat, worin die Langzeitwerte gespeichert werden.

Genau deswegen habe ich diese Projekt auch erstellt, weil so auf externe Lösungen wie Grafana und Co verzichtet werden kann. Einfach die HA Datenbank zur Auswertung nutzen. Da kannst du dir auch beispielsweise von vor 5 Jahren Werte anzeigen lassen, wenn HA die gesammelt hat.

1 „Gefällt mir“

Der :rofl: musste sein. Sorry. Wenn Du es damit auch noch aufnimmst, wird HPC durch die Decke gehen.

Update gefahren, keine Probleme.

Danke Jan :+1:

Moin @jayjojayson

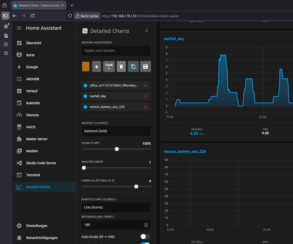
hier habe ich mal ein Beispiel vom Wasserverbrauch…

Wie von Dir beschrieben fände ich es auch sehr, sehr gut, wenn man auf InfluxDB verzichten könnte..

Wenn Du weitere Infos benötigst, kannst Du mich gerne fragen..

1 „Gefällt mir“

So was kann man es auch in DCP mit mehreren Daten erstellen!



2 „Gefällt mir“

zur Ergänzung… Quelle: Gemini

Langzeit-Statistiken (LTS)

Home Assistant speichert Standard-Verlaufswerte (Recorder) meist nur 10 Tage. Für einen 5-Jahres-Vergleich müssen die Sensoren Long-Term Statistics (LTS) generieren.

  • Voraussetzung: state_class: total_increasing (für Zählerstände) oder state_class: measurement (für Preise/Leistung) in Verbindung mit einer korrekten device_class.
1 „Gefällt mir“

Alle schön und gut das HA eine DB hat und die man auch für Langzeit verwenden kann wenn man sie anpasst, aber trotzdem habe ich InfluxDB extern laufen, den dort kommen auch Daten rein die nicht in HA sind!

@mafe68

Installiert habe ich die influxDB auch, aber bisher ohne Funktion. Vielleicht müsste ich mir vorsichtshalber das auch mal zu Gemüte führen, damit ich die Daten speichere. Muss mir mal ein schönes YouTubeVideo dazu “reintun”…

Verwende aber InfuxDB nicht in HA sonder extern, das läuft alles bei mir in Proxmox! Denn wenn was sein sollte mit HA und InfuxDB ist auch dort installiert, habe ich eine doppelte Baustelle und gar keine Daten mehr wenn es dumm her geht!

könnte man influxdb in einer 2 VM auf der Syno laufen lassen?

HA läuft bei mir in einer VM und HA-OS17.

Könnte man dort auch HA-OS17 einrichten und dann nur die influxdb laufen lassen? Kann man dann die Sensorwerte von VM1 auf die VM2-Influxdb übergeben?

Dadurch, dass man dann 2 VMs hat, wäre das Risiko zumindest minimiert. Es sei denn, die Syno gibt den Geist auf…

Das müsste normal schon gehen, ich habe das alles in Proxmox als LXC Container laufen, braucht weniger Ressourcen!

So, ich habe gestern und heute fleißig gebastelt und die Card für Hacs entsprechend umgestellt. Es werden nun auch hier wie bei meinen anderen Cards die Datein im github per workflow zusammengebaut, so dass ihr beim Update oder in der Installation nur noch eine Datei erhaltet. War ein Krampf mit den chart-Bibliotheken, aber es funktioniert jetzt. :slight_smile:

@Karlchen Ich habe einen Vorjahresvergleich eingebaut, kann links im Seitenmenü aktiviert werden.

GANZ WICHTIG: Ich habe beim letzten Update schon darauf umgestellt, dass die detailed-charts-views.js in den www gepackt wird. Das hat sich auch nicht geändert, denn so habt ihr zukünftig eine festen Speicher, der bei Updates nicht überschrieben wird! Ab diesem Update (v_2.6) wird die detailed-charts-views.js nicht mehr mitgeliefert! Ihr müsst also bei Neuinstallation, die detailed-charts-views.js im Ordner www neu erstellen.

Mehr Infos dazu findet ihr im Wiki, was ich entsprechend überarbeitet habe.

Ansonsten hier die Neuerung in der Übersicht:

  • Englische und deutsche Übersetzungen sind jetzt verfügbar
  • Neuer Schalter für Jahresvergleich
  • Die Seitenleiste merkt sich den Status nach dem Aktualisieren oder Ändern der Ansicht
  • Neue Codestruktur (Dateien werden jetzt über github workflow erstellt)
  • Optimiert für HACS
  • Wiki überarbeitet
4 „Gefällt mir“

@jayjojayson danke für das Video :+1:
Das hat mich deutlich weitergebraucht (wusste bis dato garnicht das es eine Karte dafür gibt), jetzt kann ich das auch unter Vivaldi nutzen :slight_smile:

1 „Gefällt mir“

Ja, die Card ist inzwischen schon ein Weilchen dabei. Schaut bitte auch gerne in das wiki, dort erkläre ich alles im Detail. Aber das Video denke ich, erklärt ebenfalls das Vorgehen ganz gut und ist natürlich etwas bequemer. :slight_smile:

So eine schöne grafische Auswertung sollte eigentlich für viele interessant sein, kommt also gerne im github vorbei. :slight_smile:

2 „Gefällt mir“