[KW 33 / 25] : Was habt ihr diese Woche im Smart Home geplant / umgesetzt?

Hallo CommunityđŸ«¶,
hier der Wochenbeitrag fĂŒr KW 33 in 2025 ĂŒber unser aller Smart Home und weitere technische Dinge.

Ich mach mal den Anfang:

Folgendes wurde abgeschlossen:

  • Feintuning im Energy Management, EVCC und Monitoring

Folgendes habe ich vor:

  • BĂŒro weiter ausbauen

Diese Woche wird es also handwerklich :smiley:

4 „GefĂ€llt mir“

Habe heute meine zweiten Gefrierschrank mit einem Zigbee Temp. Sensor ausgestattet um zu sehen wie die Temp. ist und bei einem Ausfall ich einen Alarm bekomme.
Da sieht man auch schön, wenn ein Gefrierschrank wo steht mit einer Umgebungstemperatur von 20°C oder wo steht wo es 30°C in der Zeit hat. Da geht die Gefrierschranktemperatur nicht recht viel weiter runter als - 15°C darum auch die Überwachung. :wink:

1 „GefĂ€llt mir“

Diese Woche geht es Handwerklich weiter wie die letzte Woche auch geÀndet hat.


Morgen gibt es Farbe und die Dacheindeckung.

Obwohl, ein bisschen Smart Home gab es dann doch. Der Luba ist zumindest schon mal in HA ingegriert.

3 „GefĂ€llt mir“

Heute mal den „Refoss Open API Wi-Fi Relay Switch, R11“ eingebunden, ging auch total easy

Diesen habe ich nach Anmeldung im Beta Testing fĂŒr 1,70€ erhalten

Die Funktion zum einstellen des Verhalten nach Stromausfall habe ich in der WebUI intuitiv sofort gefunden (das war mein Problem mit dem SmartPlugP11s)
Detached Mode haben natĂŒrlich auch beide Modell

1 „GefĂ€llt mir“

Abend, bei mir ist die Woche noch Stress auf Arbeit angesagt und ab Donnerstag Mittag habe ich dann erstmal Urlaub. :slight_smile: Es gibt daher nichts neues zu berichten. FĂŒr alle, die die entity-progress-card nutzen wollen schaut gerne hier im Thema vorbei. Damit hatte ich am Wochenende und gestern Abend noch herumgespielt um mein Energiedashboard von der alten custom-bar-card zu befreien. Beispiel-Codes findet ihr im verlinkten Thema.

EDIT: Update auf 8.1 habe ich gerade noch gemacht und sieht bisher alles sauber aus.

1 „GefĂ€llt mir“

Welcher ZigBee temp Sensor ist fĂŒr Gefrierschrank geeignet und wie weit entfernt ist der zigbee Router damit es sicher funktioniert ?

1 „GefĂ€llt mir“

Mein Ziel ist es den Zendure in Homeassistant zu automatisieren und nicht nur aus zu lesen
 sportlich ich weiß :smiling_face_with_sunglasses:

MĂŒssten der sein: Tuya Zigbee Temperatur
Gefrierschrank steht im Keller und der Router im EG funktioniert soweit ohne Probleme!

1 „GefĂ€llt mir“

Ich habe diese Woche meine card fĂŒr Cooling mit der WĂ€rmepumpe Ochsner Air Hawk 208 verbessert und angesichts der Hitze und durchlaufender KĂŒhlung ausreichend testen können. Sie zeigt mir die aktuellen Werte sowie den Verlauf der Raum, Flow-, Return-Temperatur sowie den Taupunkt. Wetiere Werte sind die Luftfeuchtigkeit, Stromverbrauch und COP (Performance [img]der COP (Performance Faktor

Denk an die Dachrinne..Meine Empfehlung noch : Fass drunter, damit du das Wasser auffangen kannst zum giessen :wink:

1 „GefĂ€llt mir“

Fertig


Ich habe jetzt mal zu mir gesagt „Schluss“ ist nur ein Unterstand.

Sonst kein Smart Home. Bei dem Wetter jetzt einfach auf der Terrasse chillen und Weizen in die Figur schĂŒtten und spĂ€ter den Grill an zĂŒnden :clinking_beer_mugs:

6 „GefĂ€llt mir“

Sieht aus wie das Starthaus von der Streif in KitzbĂŒhel! :wink: Sieht aber schön aus!

1 „GefĂ€llt mir“

Wow, das sieht richtig gut aus!! Vor allem das Dach ist ja super geworden :slight_smile:

1 „GefĂ€llt mir“

Na dann lasst es euch schmecken.. ist ja eine ganz schön Steigung, aber sollte ja fĂŒr den luba kein Problem sein..

Ich werde auch den Nachmittag am Pool verbringen und freue mich schon gleich aufs Reinspringen.

Aber ich will nicht meckern und freue, dass wir endlich richtig Sommer haben.. :slight_smile:

1 „GefĂ€llt mir“

Habe mal seit den Morgenstunden einen kleinen Stresstest mit meiner PV Anlage gemacht um zu sehen ob alles passt, die ganzen Smart Überwachungen und Anzeigen funktionieren. In der FrĂŒh das Auto angesteckt und mit voller Leistung AC 11kW aus dem Akku gezogen bis die PV ihre Leistung gehabt hat und sie es abdecken konnte. Dabei stiegen die Temperaturen im Raum (Keller) wo die Anlage steht ganz schön! Raumtemperatur von ĂŒber 30°C WR, Akku und Verkabelungen blieben in normalen Temperaturbereich.
Raumtemperatur Keller:

PV Leistung - Hausverbrauch - Batterie lade und entladung - Fronius WR

Übersicht auf dem Victron VRM Portal mit allen Daten!

1 „GefĂ€llt mir“

Der MÀhroboter hat sein eigenes smartes Heim. Sieht seeehr schön aus!!

1 „GefĂ€llt mir“

Da darfst Dir in jedem Falle ein kĂŒhles Weizen gönnen, sieht wirklich erstklassig aus. :beer:

1 „GefĂ€llt mir“

Den Hang meistert er ohne Probleme. Ist schon zu Testzwecken zwei mal gefahren. Auch wenn der Rasen jetzt erstmal wieder wachsen muss :see_no_evil_monkey:

1 „GefĂ€llt mir“

Habe nun endlich mal das Projekt „LoRaWAN Zisterne“ zu „Papier“ gebracht. Hier der Github Link LoRaWAN Zisterne Darin habe ich am Anfang auch das Projekt „LoRaWAN Bridge zu Home Assistant“ verlinkt. Im Prinzip ist es etwas Ă€hnliches wie Zigbee2Mqtt nur eben nicht mit Zigbee, sondern LoRaWAN, es wird sogar der gleiche MQTT Broker benutzt und auch die Auto Discovery Funktion von Home Assistant. Auf „Knopfdruck“ wird dann die LoRaWAN (oder beliebige andere) Daten „abgeholt“, GerĂ€te und darin die EntitĂ€ten angelegt und dort die Werte aktualisiert. Habe dazu mal ein 3 Minuten Video gemacht mit dem Beispiel eines LoRaWAN Relais, welches dann auch zeitgesteuert von Home Assistrant aus gesteuert werden kann (ZeroTouch) Youtube Video LoRaWAN zu Home Assistant

1 „GefĂ€llt mir“

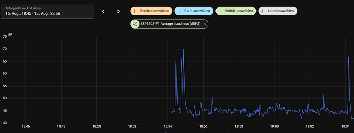
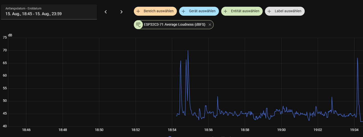
Heute nur etwas kleines

DB Messung mit einem INMP441 an einem ESP32C6

FĂŒr den Code musste ich ziemlich lange suchen, aber hier war die Lösung im letzten Beitrag

extract von dort mit vielen Dank von USER " quizzical:"

# --- I2S bus for the microphone (clock lines) ---
i2s_audio:
  - id: i2s_in
    # LRCLK/WS = "word select" a.k.a. left/right clock
    i2s_lrclk_pin: GPIO17        # INMP441 -> WS
    # BCLK/SCK = bit clock
    i2s_bclk_pin:  GPIO21        # INMP441 -> SCK
    # (No MCLK: the INMP441 boards typically don't expose it.)

# --- Microphone driver (I2S) ---
microphone:
  - platform: i2s_audio
    id: external_microphone
    adc_type: external            # Using an external I2S digital mic
    i2s_audio_id: i2s_in
    i2s_din_pin: GPIO16           # INMP441 -> SD (DIN to ESP32)
    channel: left                 # Must match the breakout's L/R pad
    sample_rate: 16000            # 16 kHz is plenty for "noise level",  Defaults to 16000.
    bits_per_sample: 32bit        # INMP441 outputs 24-bit left-justified; 32-bit container is safe. The bit depth of audio samples representing real data received from the microphone. One of 8bit, 16bit, 24bit, or 32bit. Defaults to 32bit.
    correct_dc_offset: true       # Removes residual DC bias. Corrects a DC offset for microphones where the audio signal’s average amplitude is not 0. Defaults to false.
    pdm: false                    # INMP441 is I2S, not PDM. Set this to true if your external ADC uses PDM (Pulse Density Modulation) instead of IÂČS. Defaults to false.
    # Optional: improve clock accuracy for consistent levels  I2S using APLL as main I2S clock, enable it to get accurate clock. Defaults to false.
    use_apll: true

# --- Derived sound level sensors (dBFS) ---
sensor:
  - platform: sound_level
    # Ties this sound level computation to the I2S mic above
    microphone: external_microphone
    # With passive=false the mic will start automatically.
    # If later you add IÂČS speaker/voice features, consider passive:true to avoid duplex conflicts.
    passive: false
    # How long each measurement integrates over (trade-off between responsiveness and stability). Ranges from 50ms to 60s. Defaults to 1000ms.
    measurement_duration: 500ms
    peak: #Captures the highest instantaneous amplitude during the measurement window. Useful for detecting sudden spikes (claps, bangs), but not for perceived loudness.
      name: "Peak Loudness (dBFS)"
      filters:
        - exponential_moving_average: #This filter smooths out noisy sensor readings by applying an Exponential Moving Average (EMA).
            #Instead of reporting every raw value (which can fluctuate a lot), it blends the new reading with the previous smoothed value.
            # Formula smoothed=α×new+(1−α)×previous
            alpha: 0.4 #Controls responsiveness vs stability. At 0.4, about 40% of the new value influences the result each update. This is a good responsive behaviour for spikes to show quickly.
            send_every: 3 #how often to send an update to Home Assistant (in number of raw readings) so lower value = more traffic
        - calibrate_linear:
            - -73.0 -> 38.0
            - -52.0 -> 64.0
            - -57.0 -> 57.6
            - -43.5 -> 85.0
            - -30.0 -> 91.4
            - -16.4 -> 100.7
    rms: #RMS (Root Mean Square): Represents the average energy of the signal over the measurement window as defined above (e.g., 500 ms).
      name: "Average Loudness (dBFS)"
      filters:
        - exponential_moving_average:
            alpha: 0.2 #For average loudness a bit more stability is good
            send_every: 3
        - calibrate_linear: #Calibrated using the UNI-T UT353 and same values used above for peak loudness
            - -73.0 -> 38.0
            - -52.0 -> 64.0
            - -57.0 -> 57.6
            - -43.5 -> 85.0
            - -30.0 -> 91.4
            - -16.4 -> 100.7

AusschlĂ€ge sind „Klatschen“

Das sieht erst mal sehr gut aus :v: